Categories¶
Categories let you group your assets by type — such as Equities, Bonds, Real Estate, Cash, or any grouping that makes sense for your portfolio. Each category can have a target allocation to help you with rebalancing.
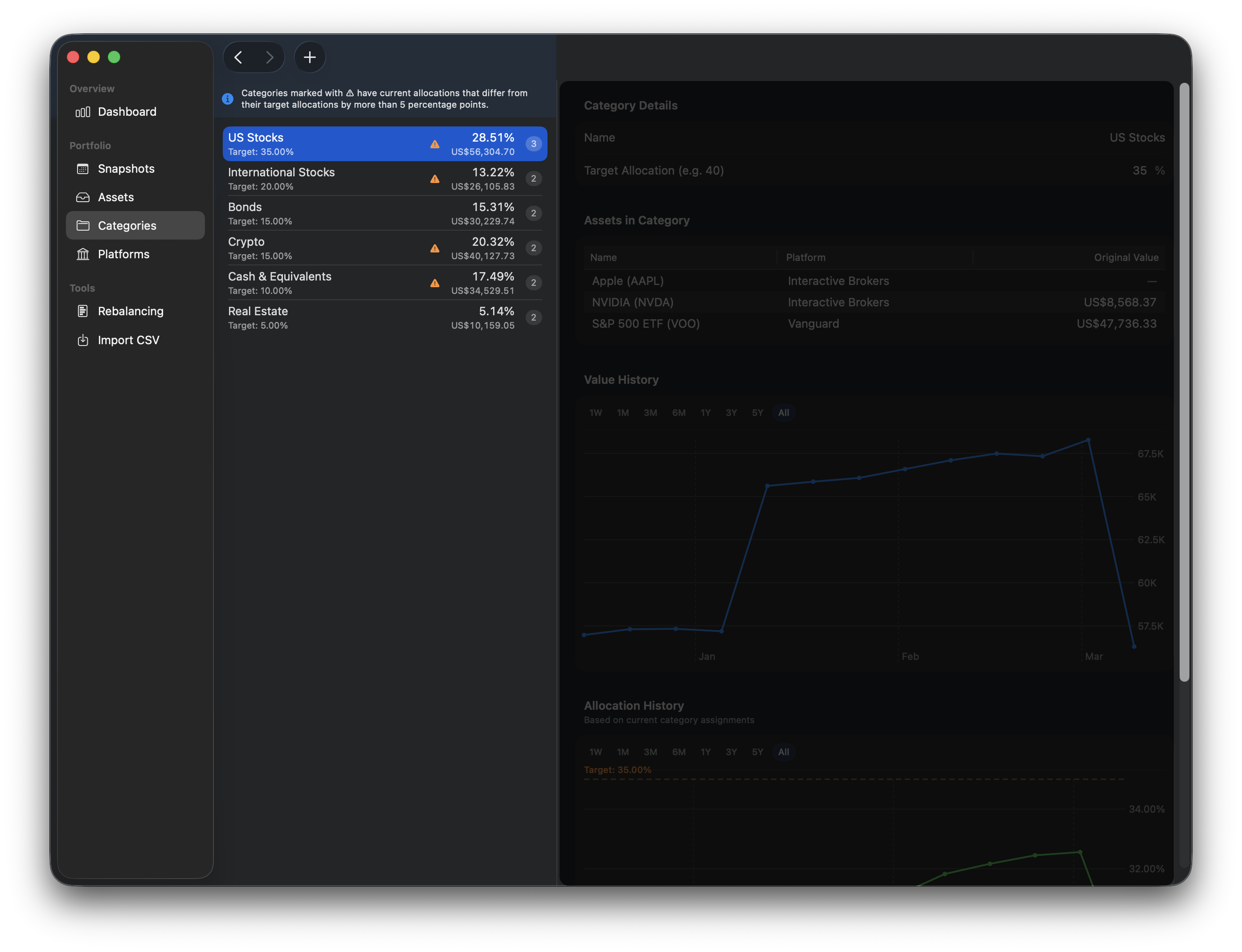
Category List¶
The left side of the Categories view shows all your categories. You can drag to reorder them — the order you set here is used throughout the app.
Each row displays:
- Category name
- Target allocation %
- Current allocation %
- Current value
- Asset count
- A deviation indicator (warning icon) that appears when the current allocation differs from the target by more than 5%
Banners¶
Two informational banners may appear at the top of the list:
- Target Allocation Sum Warning — shown if your total target allocations exceed 100%, or if some categories are missing targets. This helps you catch configuration issues.
- Significant Deviation Info — shown when one or more categories have meaningful deviations from their targets, with a link to the Rebalancing tool.
Right-click a category to delete it (only available if no assets are assigned to it).

Creating a Category¶
Click the + button in the toolbar to create a new category. You'll be asked to enter:
- Category Name — a descriptive name for the group (e.g., "Equities", "Fixed Income", "Alternatives").
- Target Allocation % — optional, between 0 and 100. This is the percentage of your portfolio you'd like this category to represent.
Category Detail¶
Select a category to see its detail view on the right side.
Properties¶
- Name — editable directly in the detail view.
- Target Allocation % — editable, with the same 0–100 range.
Assets in Category¶
A table showing all assets assigned to this category, with each asset's name and platform.
Value History¶
A line chart showing the category's total value over time. Use the time range selector to focus on a specific period.
Allocation History¶
A line chart showing how the category's allocation percentage has changed over time. A target line is overlaid for easy comparison, so you can see at a glance how closely your actual allocation has tracked your goal.

Deleting a Category¶
Categories can only be deleted when no assets are assigned to them. If a category still has assets, you'll need to reassign those assets to other categories first, then come back and delete the empty category.
Tip
Use the Rebalancing tool to see at a glance which categories are over or under their target allocation. It's the quickest way to decide where to invest next.
See also¶
- Rebalancing: Compare current allocations to targets
- Assets: Manage individual investments
- Dashboard: See category allocation in the pie chart